Grafana ClickHouse Dashboard: A Comprehensive Guide

I.Collectivacademy 86 views
Grafana ClickHouse Dashboard: A Comprehensive Guide

Grafana ClickHouse Dashboard: A Comprehensive Guide

Hey guys! So you’re looking to supercharge your data visualization game, right? Well, you’ve come to the right place. Today, we’re diving deep into the awesome world of Grafana ClickHouse dashboards . If you’re not already familiar, ClickHouse is this blazing-fast, open-source columnar database that’s absolutely killer for real-time analytics. And Grafana? It’s the go-to open-source platform for monitoring and observability, letting you create these stunning, interactive dashboards. When you put them together, you get a data powerhouse that lets you slice, dice, and visualize your data like never before. Seriously, it’s a match made in data heaven, and I’m stoked to walk you through how to make the most of it. We’ll cover everything from setting up the connection to crafting killer dashboards that will make your data sing.

Why Combine Grafana and ClickHouse?

Alright, let’s chat about why you’d even want to link up Grafana with ClickHouse. First off, performance . ClickHouse is built for speed, especially when it comes to analytical queries on massive datasets. Think terabytes of data processed in milliseconds. Grafana, on the other hand, is designed to query data sources and present that information in an easily digestible format. When you pair these two, you unlock the ability to visualize huge amounts of real-time data with incredible speed. Imagine monitoring live system metrics, user activity, or financial transactions, and being able to see trends and anomalies as they happen . That’s the magic! Plus, both are open-source, meaning no hefty licensing fees, and they have massive, active communities. This means tons of support, plugins, and continuous development. It’s a cost-effective and powerful solution for any team needing robust data analytics and visualization. You can easily set up complex queries in ClickHouse and then pull that data into Grafana to build custom dashboards tailored to your specific needs. Whether you’re a startup or a large enterprise, this combination offers unparalleled flexibility and scalability.

The Power Duo for Real-Time Analytics

When we talk about real-time analytics , it’s not just a buzzword. It means making decisions based on the most current data available. Think about it: if you’re running an e-commerce site, knowing instantly how many orders are coming in, which products are trending, or if there are any payment issues is crucial. ClickHouse can ingest and process this data at lightning speed. Grafana then takes that processed data and presents it visually – think graphs, gauges, and tables that update automatically. This isn’t just about pretty charts; it’s about actionable insights. You can spot a spike in errors right away and investigate. You can see a sudden surge in traffic and scale your resources accordingly. You can identify a customer behavior trend and adjust your marketing strategy on the fly. The synergy between ClickHouse’s analytical prowess and Grafana’s visualization capabilities creates a feedback loop that empowers rapid, data-driven decision-making. It’s the ultimate setup for businesses that thrive on agility and need to stay ahead of the curve. The ability to query and aggregate data from multiple sources within ClickHouse, and then visualize those aggregated views in Grafana, provides a holistic picture of your operations. This unified view is invaluable for identifying correlations, understanding complex systems, and optimizing performance across the board.

Open-Source Freedom and Community Support

One of the most compelling reasons to go with Grafana and ClickHouse is their open-source nature. This means you’re not locked into expensive proprietary software. You get the flexibility to customize, modify, and deploy them however you see fit, without worrying about vendor lock-in. And the best part? You’re never alone. Both projects boast vibrant, massive communities. Got a question? Chances are someone in the forums or on Slack has faced it and has a solution. Need a specific feature? There might be a community-developed plugin for it. This collaborative environment fosters innovation and ensures that the tools are constantly evolving to meet user needs. For ClickHouse, this means ongoing performance enhancements and new data processing features. For Grafana, it translates to a rich ecosystem of data source plugins, panel types, and integrations. This constant evolution, fueled by developers and users worldwide, ensures that your tech stack remains cutting-edge. It’s like having a huge team of experts working on your tools for free! This community-driven development is a huge advantage, offering unparalleled agility and responsiveness compared to traditional commercial software. You can contribute back to the projects, fix bugs, or even add new features yourself, becoming part of the innovation.

Setting Up Your Grafana ClickHouse Connection

Okay, let’s get down to business: connecting Grafana to ClickHouse. It’s surprisingly straightforward, guys. First things first, you need to have both Grafana and ClickHouse installed and running. Assuming you’ve got that covered, you’ll navigate to your Grafana instance. On the left-hand menu, hover over the ‘Configuration’ gear icon and select ‘Data Sources’. From there, click the ‘Add data source’ button. Now, you’ll need to search for ‘ClickHouse’ in the list of available data sources. Once you find it, select it. You’ll be presented with a configuration screen. The most important bits here are the connection details. You’ll need to enter the ‘Host’ (usually localhost if ClickHouse is on the same machine as Grafana, or its IP address/hostname), the ‘Database’ you want to connect to (e.g., default ), and crucially, the ‘Username’ and ‘Password’ for your ClickHouse user. Make sure this user has the necessary read permissions for the tables you want to query. You might also need to configure the ‘Port’, which is typically 9000 for the native ClickHouse protocol or 8123 for HTTP. It’s often recommended to use the native protocol for better performance, but the HTTP option is also available. Don’t forget to give your data source a descriptive name, like ‘My ClickHouse Instance’, so you can easily identify it later when building dashboards.

Essential Configuration Parameters

When you’re setting up the Grafana ClickHouse data source , there are a few key parameters you absolutely need to nail down. The ‘Host’ and ‘Port’ are straightforward – they tell Grafana where to find your ClickHouse server. The ‘Database’ field is where you specify which specific database within ClickHouse you want Grafana to interact with. If you don’t specify one, it often defaults to default , which might be fine, but it’s good practice to be explicit. For authentication, you’ll need a ‘Username’ and ‘Password’. It’s super important to create a dedicated user in ClickHouse for Grafana with limited privileges, ideally just read access to the databases and tables it needs. Don’t use your root or administrative credentials here – that’s just asking for trouble! Security first, people! Beyond the basics, you’ll find options like ‘TLS/SSL client cert’ and ‘TLS/SSL client key’ if you’re using encrypted connections, which is highly recommended for production environments. There’s also a ‘Session timeout’ setting, which determines how long Grafana will keep a connection open to ClickHouse. You might need to tweak this depending on your network conditions and query complexity. Finally, look out for the ‘Database Name’ (often referred to as the ‘Database’ in the connection string) and potentially a ‘Table name’ if you want to specify a default table for simpler queries. Remember to hit the ‘Save & Test’ button after entering your details. Grafana will attempt to connect to ClickHouse, and if it’s successful, you’ll see a confirmation message. If not, it’ll give you an error, so you can go back and troubleshoot. Getting this connection right is the bedrock of all your future dashboards!

Testing the Connection and Troubleshooting

So, you’ve punched in all the connection details for your Grafana ClickHouse data source . Now what? The moment of truth: hitting ‘Save & Test’. If you see that green light – ‘Data source is working’ – awesome! You’re golden. Go ahead and create a new dashboard. If you get an error, don’t panic! It happens to the best of us. The most common culprits are incorrect credentials (double-check that username and password!), the wrong host or port (is ClickHouse actually running on that address and port?), or network issues (can Grafana even reach the ClickHouse server?). Sometimes, the ClickHouse user you created might not have the necessary SELECT privileges on the tables you intend to query. You might need to hop back into ClickHouse and run GRANT SELECT ON database.table TO grafana_user; . Firewall rules can also be a sneaky problem; ensure that port 9000 or 8123 (whichever you’re using) is open between your Grafana server and your ClickHouse server. Grafana’s data source settings page usually provides specific error messages that can guide you. Look closely at what it’s telling you. Is it a connection refused error? A timeout? An authentication failure? Each points to a different potential problem. Checking the Grafana server logs ( /var/log/grafana/grafana.log on Linux) can also provide more detailed insights into what went wrong during the connection attempt. Don’t be afraid to experiment with the connection settings slightly – maybe try the HTTP port if the native port isn’t working, or vice versa. Persistence is key here, guys!

Building Your First ClickHouse Dashboard in Grafana

Alright, you’ve successfully connected Grafana to ClickHouse. Now for the fun part – building your first dashboard! From your Grafana home page, click the ‘+’ icon on the left sidebar and select ‘Dashboard’. Then, click ‘Add new panel’. This is where the magic happens. In the panel editor, you’ll see a dropdown menu for ‘Data source’. Make sure your newly configured ClickHouse data source is selected. Now, you need to write a ClickHouse SQL query. This is where your knowledge of ClickHouse syntax comes into play. For example, let’s say you have a table called events with columns like timestamp , event_type , and user_id . To visualize the count of events over time, your query might look something like this: SELECT toStartOfMinute(timestamp) as time, count(*) as value FROM events WHERE $timeFilter GROUP BY time ORDER BY time ASC . The $timeFilter is a special Grafana macro that automatically injects the time range selected on your dashboard into the query, which is super handy. Once you’ve written your query, click the ‘Run query’ button to see the results. If everything looks good, you can choose a visualization type from the panel options on the right. A ‘Graph’ or ‘Time series’ is perfect for this kind of data. You can customize the panel title, add legends, and tweak the axes to make it look professional. Don’t forget to save your dashboard when you’re happy with it! This is where data comes alive , guys. You’re transforming raw numbers into meaningful visual stories.

Crafting Effective ClickHouse Queries for Grafana

Writing queries for your Grafana ClickHouse dashboard is where you really leverage ClickHouse’s speed and Grafana’s visualization power. The key is to write efficient SQL that returns exactly the data you need. Remember, ClickHouse is optimized for analytical queries, so think about aggregations, filtering, and time-series data. For instance, if you’re monitoring user sign-ups, you might want a query like: SELECT toDate(signup_time) as day, count(DISTINCT user_id) as new_users FROM users GROUP BY day ORDER BY day ASC . This gives you daily new user counts. You can then visualize this in Grafana as a bar chart or a time series. Always utilize Grafana’s time range filter ( $timeFilter ) in your WHERE clause. This is critical for performance and usability. Without it, Grafana might try to pull all historical data, which could be slow or even crash your browser. For more complex scenarios, you might use ClickHouse’s powerful window functions or aggregate functions like uniq() , sum() , avg() , etc. For example, to see the rolling 7-day average of events: SELECT toStartOfMinute(timestamp) as time, avgState(count(*)) OVER (ORDER BY time ROWS BETWEEN 6 PRECEDING AND CURRENT ROW) as rolling_avg FROM (SELECT toStartOfMinute(timestamp) as timestamp, count(*) FROM events WHERE $timeFilter GROUP BY timestamp) GROUP BY time ORDER BY time ASC . Okay, that one’s a bit more advanced, but it shows the power! Keep your queries focused on the specific metric you want to display in the panel. Avoid SELECT * unless absolutely necessary. Select only the columns you need and perform aggregations within ClickHouse rather than pulling raw data into Grafana for processing. This approach minimizes data transfer and maximizes the use of ClickHouse’s engine.

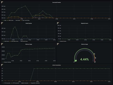
Choosing the Right Visualizations

Once you’ve got your data flowing from ClickHouse into Grafana, the next crucial step is picking the right visualization to tell your data’s story effectively. Grafana offers a smorgasbord of panel types, and choosing wisely can make the difference between a dashboard that’s easy to understand and one that’s just a confusing mess. For time-series data, which is super common with ClickHouse (think metrics, logs, events over time), the ‘Time series’ or ‘Graph’ panels are your go-to. They excel at showing trends, patterns, and fluctuations over a selected period. If you need to display a single, important number – like the current number of active users, server load, or revenue today – the ‘Stat’ or ‘Gauge’ panels are perfect. They provide an immediate, at-a-glance understanding of a key metric. For categorical data or comparing discrete values, ‘Bar charts’ are excellent. Need to show the distribution of event types? A bar chart works wonders. ‘Tables’ are straightforward but incredibly powerful for displaying raw or aggregated data with multiple columns, allowing users to sort and inspect specific details. Don’t underestimate the humble table! For geographical data, Grafana has ‘Geomap’ plugins that can visualize data points on a world map. And for more complex relationships or custom needs, you can explore community plugins or even build your own SVG diagrams. The key is to match the visualization to the data and the insight you want to convey. Ask yourself: ‘What am I trying to show here?’ Is it a trend? A comparison? A single value? A distribution? An alert status? Choose the panel that best answers that question clearly and concisely. Experimentation is your friend here, guys!

Advanced Tips for Your Grafana ClickHouse Dashboard

Once you’ve got the basics down, there are some advanced techniques that can take your Grafana ClickHouse dashboards from good to absolutely great . One powerful feature is using Grafana’s templating capabilities. Instead of hardcoding values in your queries, you can create variables. Imagine having a dropdown menu on your dashboard that lets you select a specific server, a user group, or an event type. You can then use this variable in your ClickHouse SQL query. For example, if you have a variable called $server_name , your query might change to: SELECT ... FROM logs WHERE server_name = '$server_name' AND $timeFilter ... . This makes your dashboards dynamic and reusable. Templating is a game-changer for exploring data across different dimensions. Another advanced tip is leveraging ClickHouse’s materialized views. You can pre-aggregate data into materialized views in ClickHouse, which are automatically updated. Grafana can then query these views, which are often much faster than querying the raw, large tables directly, especially for complex aggregations. This is fantastic for dashboards that need to load almost instantaneously. Also, explore Grafana’s alerting features. You can set up alerts based on thresholds in your ClickHouse data. For instance, if error rates exceed a certain percentage, Grafana can notify your team via Slack, PagerDuty, or email. Setting up effective alerts transforms your dashboard from a passive reporting tool into an active monitoring system. Finally, consider organizing your dashboards logically. Use folders, consistent naming conventions, and clear titles so that other users (and your future self!) can easily navigate and understand the information presented. A well-organized dashboard hierarchy is crucial for maintainability and collaboration.

Leveraging Grafana Variables

Okay, let’s talk Grafana variables , because honestly, they are a superpower when it comes to building dynamic and interactive dashboards, especially with a powerhouse like ClickHouse. Think of variables as dynamic parameters that allow your users to change the data displayed on the dashboard without you having to create dozens of separate dashboards. You set them up in the dashboard settings under the ‘Variables’ tab. You can create variables that pull values directly from your ClickHouse database. For example, you could create a variable named datacenter that populates its dropdown list with unique values from a datacenter_name column in your ClickHouse servers table. The query for this variable might look like: SELECT DISTINCT datacenter_name FROM servers ORDER BY datacenter_name ASC . Once you have this variable, you can use it in your panel queries like this: SELECT count(*) FROM events WHERE datacenter_name = '$datacenter' AND $timeFilter GROUP BY toStartOfMinute(timestamp) . Now, anyone viewing the dashboard can simply select a datacenter from the dropdown, and all the relevant panels will update automatically to show data only for that selected datacenter. This makes your dashboards incredibly flexible . You can create variables for hosts, users, application versions, or any other dimension present in your ClickHouse data. The possibilities are endless , and it significantly enhances the usability and analytical power of your dashboards. Mastering variables is key to building professional-grade, self-service analytics tools.

Optimizing Performance with Materialized Views and Caching

When you’re dealing with large datasets in ClickHouse, performance is king, right? Optimizing your Grafana ClickHouse dashboard is crucial for a smooth user experience. Two key strategies here are utilizing ClickHouse’s Materialized Views and Grafana’s built-in caching. Let’s start with Materialized Views. Instead of querying massive raw tables every time Grafana needs data, you can create Materialized Views in ClickHouse that pre-aggregate or pre-process data. For example, if you frequently need a count of events per hour, you can create a materialized view that automatically aggregates events data hourly. Your Grafana query then simply targets this view, which is much smaller and faster to query. CREATE MATERIALIZED VIEW hourly_event_counts TO aggregated_events AS SELECT toStartOfHour(timestamp) as hour, count(*) as count FROM events GROUP BY hour; . Your Grafana panel query would then be SELECT hour, count FROM aggregated_events WHERE $timeFilter . Next up is Grafana’s caching. Grafana has a cache that stores query results for a certain period. When a dashboard is refreshed, Grafana first checks its cache. If fresh results are available, it uses them instead of hitting ClickHouse again. You can configure the cache duration in the data source settings. This significantly reduces the load on your ClickHouse server and speeds up dashboard loading times, especially for dashboards that aren’t expected to change second-by-second. For frequently accessed, less volatile data, a longer cache duration is beneficial. For real-time, rapidly changing metrics, you might opt for a shorter cache or disable it altogether. Combining these two techniques – pre-aggregation in ClickHouse via materialized views and intelligent caching in Grafana – can lead to dramatic performance improvements, making your dashboards responsive and efficient even with enormous datasets.

Conclusion: Unlock Your Data’s Potential

So there you have it, folks! We’ve journeyed through the exciting synergy between Grafana and ClickHouse , from setting up the initial connection to building advanced, high-performance dashboards. You’ve learned why this combination is a game-changer for real-time analytics, how to configure the data source, and the art of crafting efficient ClickHouse queries to feed stunning Grafana visualizations. We’ve also touched upon advanced topics like templating and materialized views that will help you scale your insights. By leveraging ClickHouse’s incredible speed and Grafana’s intuitive visualization capabilities, you can transform raw data into actionable intelligence that drives informed decisions. It’s all about making your data work for you . Whether you’re monitoring system health, analyzing user behavior, or tracking business KPIs, a well-crafted Grafana ClickHouse dashboard provides the clarity and insight needed to stay ahead. Don’t be afraid to experiment, explore the vast possibilities of SQL in ClickHouse, and utilize the rich visualization options in Grafana. The journey of data exploration is ongoing, and with these tools, you’re well-equipped to navigate it. Happy dashboarding, everyone!