Grafana SNMP Docker: A Simple Guide

I.Collectivacademy 146 views
Grafana SNMP Docker: A Simple Guide

Grafana SNMP Docker: A Simple Guide

Hey guys! Ever wanted to get your network devices chatting with Grafana using SNMP, all wrapped up in a neat Docker container? Well, you’ve come to the right place! In this guide, we’re diving deep into how to set up Grafana SNMP Docker for some seriously slick network monitoring. We’ll cover everything from getting the containers running to visualizing your SNMP data in beautiful Grafana dashboards. It’s easier than you think, and by the end of this, you’ll be a pro at getting your network gear into Grafana. So, let’s get this party started and make sure you understand Grafana SNMP Docker inside and out.

Why Use Grafana SNMP Docker?

So, why bother with Grafana SNMP Docker for your network monitoring needs, you ask? Great question! Imagine this: you’ve got a bunch of network devices – routers, switches, firewalls, printers, you name it – all speaking SNMP. This protocol is like the universal language for network devices to report their status and metrics. Now, you want to see all this juicy data in one place, visualized in awesome dashboards. That’s where Grafana comes in, the king of data visualization. But how do you get SNMP data into Grafana? You need a way to poll your devices and translate that SNMP data into something Grafana can understand, like Prometheus metrics. Docker enters the scene as the ultimate organizational tool. Instead of wrestling with installing SNMP tools and exporters on your host system, potentially causing dependency nightmares and clutter, Docker lets you package everything you need – the SNMP exporter and Grafana itself – into isolated, portable containers. This means Grafana SNMP Docker setups are incredibly easy to deploy, manage, and scale. You can spin up a monitoring stack in minutes, not hours. Plus, updates are a breeze – just pull a new Docker image. No more complex manual configurations or worrying about conflicting software versions on your server. It’s about simplifying the process, ensuring reproducibility, and making your monitoring infrastructure robust and flexible. Think of it as giving your network monitoring a modern, containerized makeover, making your life so much easier.

Setting Up SNMP Exporter

Alright team, let’s get down to business with the SNMP Exporter. This is the crucial piece that actually talks to your network devices using SNMP and then exposes that data in a way Prometheus can scrape. For our Grafana SNMP Docker setup, we’ll be using the official Prometheus SNMP Exporter. The first thing you need is a snmp.yml configuration file. This file tells the exporter which OIDs (Object Identifiers – basically, the specific data points you want to collect from your devices) to fetch and how to translate them. You can find tons of example configurations online, or you can build your own by diving into your device’s MIBs (Management Information Bases). For a basic setup, you might want to grab things like interface traffic statistics, device uptime, or CPU/memory usage. Once you have your snmp.yml ready, you’ll need to create a Docker Compose file to orchestrate the SNMP Exporter container. This file will define the image to use (usually prom/snmp-exporter ), map your snmp.yml file into the container, and expose the exporter’s port (default is 9116). It’s also a good idea to configure network settings so your SNMP Exporter container can actually reach your network devices. You might need to adjust your Docker network to be in ‘host’ mode or ensure proper routing. We’ll also want to link this exporter to our Prometheus container later, so they can communicate effectively. This step is foundational for Grafana SNMP Docker , ensuring that the data collection mechanism is robust and correctly configured. Don’t skimp here; a well-configured SNMP Exporter means a more reliable and insightful monitoring setup down the line. Guys, getting this snmp.yml right is key – it’s the brain of your SNMP data collection.

Integrating with Prometheus

Now that we have our SNMP Exporter chugging along, the next logical step for our Grafana SNMP Docker adventure is integrating it with Prometheus. Prometheus is the time-series database and monitoring system that will store all the metrics collected by our SNMP Exporter. You’ll need a Prometheus Docker container running, and its configuration ( prometheus.yml ) is where the magic happens. In your prometheus.yml , you’ll define a new ‘scrape job’ specifically for your SNMP Exporter. This job tells Prometheus where to find the SNMP Exporter (its IP address and port, which is typically http://snmp-exporter:9116 if they are on the same Docker network) and how often to scrape it. You can set the scrape interval to whatever makes sense for your network – maybe every 15 or 30 seconds. It’s also important to configure Prometheus to be able to reach your network devices if you’re using static targets in your SNMP Exporter config, or ensure your SNMP Exporter can reach them. If you’re using service discovery, that’s another layer of complexity that can be configured here. The key is to ensure that Prometheus can successfully connect to the SNMP Exporter’s metrics endpoint and pull the data. You’ll want to add labels to your scrape job, like job: 'snmp' or instance: 'your-device-name' , to help you filter and organize your data later in Grafana. Once Prometheus is configured, restart the container. You can then access the Prometheus web UI (usually on port 9090) and navigate to the ‘Targets’ page. Here, you should see your SNMP Exporter job listed, and its state should be ‘UP’ if everything is configured correctly. This confirms that Prometheus is successfully scraping the SNMP data. This integration is super important for Grafana SNMP Docker because without Prometheus, Grafana wouldn’t have any data to display! We’re building a powerful monitoring pipeline here, guys.

Setting Up Grafana

Okay, so we’ve got SNMP data being collected and stored by Prometheus. Now it’s time for the grand finale: visualizing it all in Grafana! For our Grafana SNMP Docker setup, we’ll deploy Grafana in its own Docker container. You’ll need another service definition in your Docker Compose file for Grafana. The official grafana/grafana image is your best bet. We’ll need to map a port (commonly 3000) from the container to your host so you can access the Grafana web UI. It’s also a good idea to mount a volume for Grafana’s data directory ( /var/lib/grafana ) so your dashboards and settings persist even if the container is recreated. Once Grafana is up and running, you’ll access it via your browser. The default login is usually admin with the password admin , and it will prompt you to change it immediately. The crucial step now is adding Prometheus as a data source within Grafana. Navigate to ‘Configuration’ -> ‘Data Sources’, click ‘Add data source’, and select ‘Prometheus’. For the URL, you’ll enter the address of your Prometheus container, typically http://prometheus:9090 if they are on the same Docker network. You can test the connection to ensure Grafana can communicate with Prometheus. With Prometheus connected, you can start creating dashboards! You can build dashboards from scratch or import pre-made ones from Grafana’s extensive community dashboard library. When creating panels, you’ll use PromQL (Prometheus Query Language) to query the data scraped from your SNMP devices. For example, a query might look like rate(snmp_interface_rx_bytes{instance="your-device-ip"}[5m]) . This would show you the received bytes per second over the last 5 minutes for a specific device. We’ll cover dashboard creation in more detail later, but the main idea is to use the metrics you’ve configured in your SNMP Exporter and are now accessible via Prometheus. This step is the culmination of our Grafana SNMP Docker setup, turning raw data into actionable insights.

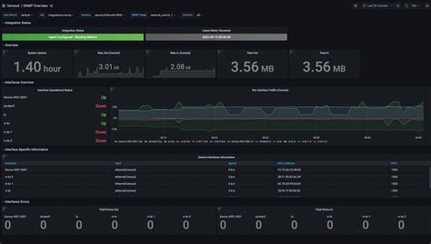
Creating Grafana Dashboards

This is where the real fun begins, guys – building those amazing Grafana dashboards to visualize your network data collected via Grafana SNMP Docker ! Once you’ve added Prometheus as a data source and confirmed it’s working, you can start creating your first dashboard. Click on the ‘+’ icon in the left sidebar and select ‘Dashboard’, then ‘Add new panel’. Here, you’ll choose your Prometheus data source. Now, let’s talk queries. The power lies in PromQL. If you’re monitoring interface traffic, you might query something like rate(snmp_interface_bytes_sent{job="snmp", instance="<your_device_instance_name>"}[1m]) to get the bits per second sent over the last minute. You can use filters like instance or interface (depending on how your SNMP Exporter is configured) to drill down into specific devices or interfaces. For device uptime, you might use a metric like snmp_system_uptime_seconds . Remember, the available metrics depend entirely on your snmp.yml configuration. You can explore available metrics directly in the Prometheus UI first to get a feel for what’s available. When creating panels, select the appropriate visualization type – a graph for time-series data like traffic, a gauge for current status, or a stat panel for single values. Configure units (like bps for bits per second), precisions, and thresholds to make your graphs easy to read and understand. Variables are your best friend for creating dynamic dashboards. You can set up a variable for ‘instance’ to create a dropdown menu that allows you to switch between viewing data for different devices without editing every panel. This makes your dashboards incredibly reusable and user-friendly. For example, create a variable named $instance that queries label names from your SNMP job: label_values(snmp_uptime_seconds, instance) . Then, in your panel queries, use $instance like {instance=~"$instance"} . Don’t forget to save your dashboard! You can also import pre-built community dashboards from sites like grafana.com/dashboards. Search for SNMP-related dashboards, import their JSON, and then update the Prometheus data source to point to your setup. This is a fantastic way to get started quickly and see examples of advanced PromQL queries. Building effective dashboards is an iterative process, so don’t be afraid to experiment and refine as you go. This visualization step is what makes the Grafana SNMP Docker setup truly valuable, turning raw SNMP data into clear, actionable insights.

Troubleshooting Common Issues

Even with the slickest Grafana SNMP Docker setup, you might run into a few hiccups along the way. Don’t sweat it, guys! Let’s tackle some common problems. One of the most frequent issues is the SNMP Exporter not being able to reach your network devices. Double-check your Docker network configuration. Ensure the SNMP Exporter container can route to your devices’ IP addresses. Sometimes, setting the Docker network mode to host can resolve connectivity issues, but be mindful of security implications. Another common problem is incorrect SNMP community strings or device IP addresses in your snmp.yml . Make sure the community string is correct (often public for read-only access, but it varies by device) and that the IP addresses are reachable. Check the SNMP Exporter logs – they’ll usually tell you if it’s failing to connect or getting an authentication error. If Prometheus isn’t scraping data, check the Prometheus UI’s ‘Targets’ page. Is the SNMP Exporter target showing as ‘UP’? If it’s ‘DOWN’, investigate network connectivity between Prometheus and the SNMP Exporter. Are they on the same Docker network? Is the port correct? A simple docker logs <prometheus-container-name> can reveal a lot. For Grafana, if you can’t see any data, first ensure Prometheus is scraping the SNMP Exporter correctly. Then, verify that Prometheus is added as a data source in Grafana and that the URL is correct ( http://prometheus:9090 ). Check your PromQL queries in the panel editor – typos or incorrect metric names are common culprits. You can test your queries directly in the Prometheus UI. Finally, ensure your SNMP devices themselves are configured to allow SNMP polling from the IP address of your Docker host or container. Sometimes, Access Control Lists (ACLs) on the network devices can block SNMP requests. Reviewing logs on both the exporter and Prometheus, and meticulously checking configurations for IP addresses, ports, community strings, and network reachability, will solve most Grafana SNMP Docker problems. Keep at it, and you’ll get there!

Conclusion

So there you have it, folks! We’ve walked through the entire process of setting up Grafana SNMP Docker , from configuring the SNMP Exporter and integrating it with Prometheus, to visualizing all that network goodness in Grafana. By leveraging Docker, we’ve created a clean, reproducible, and scalable monitoring solution. This setup empowers you to keep a close eye on your network devices, understand their performance, and troubleshoot issues proactively. Remember, the key components are the SNMP Exporter for data collection, Prometheus for storage and querying, and Grafana for stunning visualizations. Mastering Grafana SNMP Docker means you’re well on your way to having a robust network monitoring system without breaking the bank or your sanity. Keep experimenting with different OIDs, building custom dashboards, and optimizing your queries. Happy monitoring, and may your networks always be up and running smoothly!